行业新闻
激光切割专用压缩空气干燥机
2024-10-15 08:42  浏览:67

联系人:袁芳 电话:0571-88351107 传真:0571-88351107  手机:13588355540  13777562059

供应冷干机 常温型冷干机 高温型冷干机 常压冷干机 高压冷干机 激光切割机用干燥机

吹瓶机用冷干机 30KG高压冷干机

产品种类很多,实物和图片不一定相符,具体请联系

▽ 产品介绍

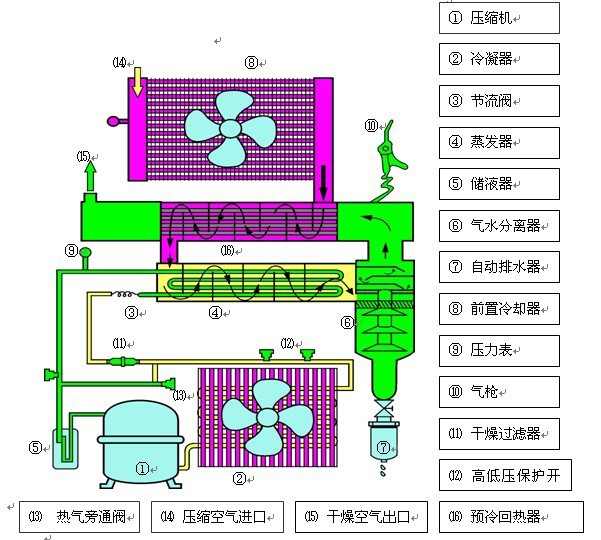
冷干机(DRYER)是冷冻式干燥机的简称,属于气动系统中的气源处理元件。

设计特点:

▽ 工作原理

冷干机是根据冷冻除湿原理,将压缩空气强制通过蒸发器,利用冷媒与压缩空气进行热交换,把压缩空气冷却至2~10℃的范围,使压缩空气中气态的水和油经过等压冷却,凝结成液态的水和油,并夹带尘埃,通过自动排水器排出系统外,从而获得清洁的压缩空气。冷干机选用方法主要考虑处理流量、压力露点、使用环境以及电压等。

一般配置如下:


高压冷干机按客户提供压力定制!

联系人:袁芳 电话:0571-88351107 传真:0571-88351107  手机:13588355540  13777562059

QQ:331211302